Have probe information in status pages #975

Open
opened 2026-02-28 02:05:57 -05:00 by deekerman · 16 comments
Owner

Originally created by @loan-talvat on GitHub (Apr 12, 2022).

🔖 Feature description

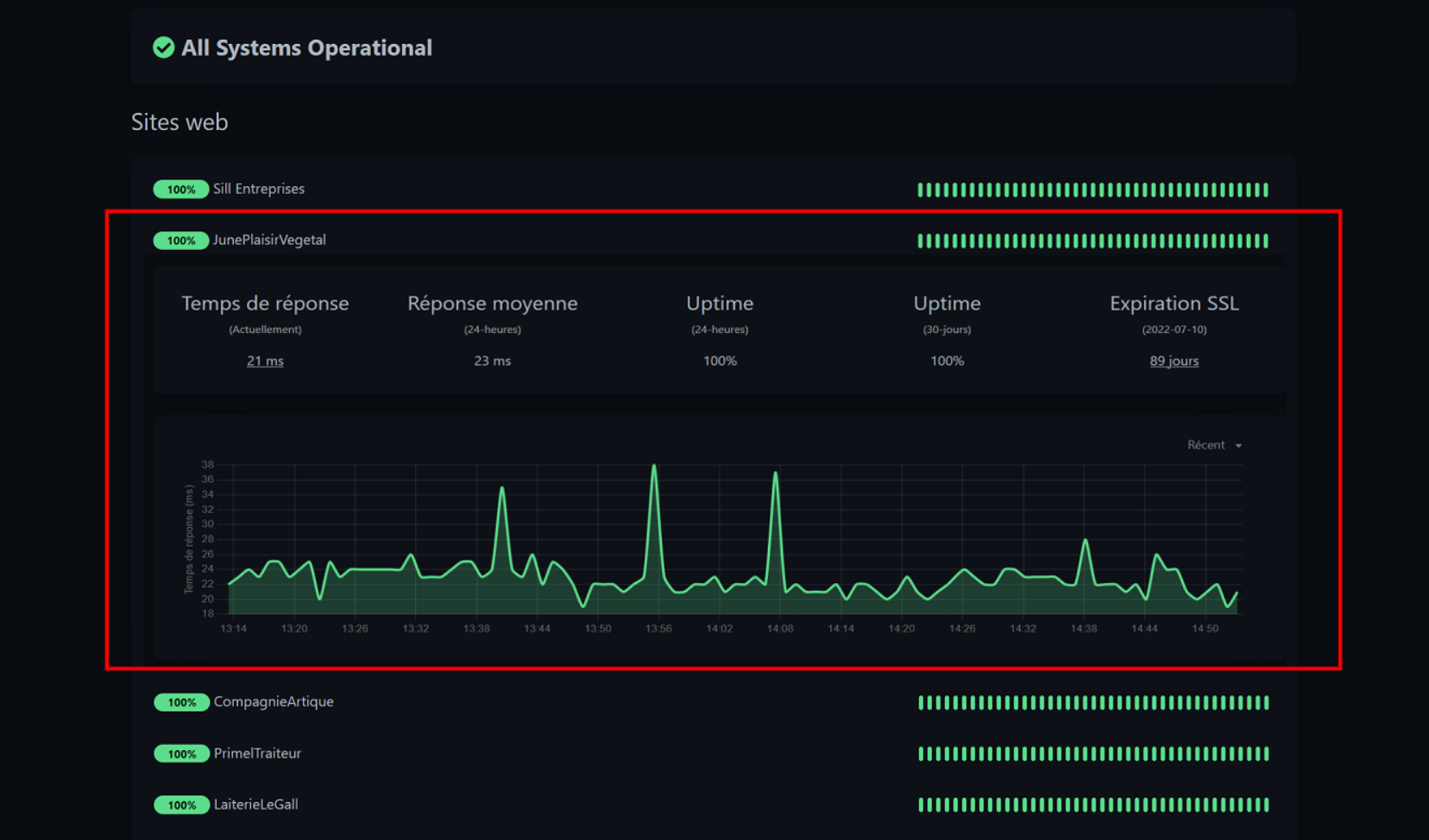
It would be great to be able to have more information in public version by clicking on a probe as in the dashboard

The ideal would be to be able to configure whether or not you want to display the details of the group of probes, and why not also add recent events if you decide to do so, but it is not mandatory

✔️ Solution

An accordion that opens at the click of a probe on a public page

image

Alternatives

Have at least basic information such as response time, average response time, uptime

📝 Additional Context

Like UptimeRobot :)

Originally created by @loan-talvat on GitHub (Apr 12, 2022). ### 🔖 Feature description It would be great to be able to have more information in public version by clicking on a probe as in the dashboard The ideal would be to be able to configure whether or not you want to display the details of the group of probes, and why not also add recent events if you decide to do so, but it is not mandatory ### ✔️ Solution An accordion that opens at the click of a probe on a public page ![image](https://user-images.githubusercontent.com/23056644/162967456-777ff756-72d0-476d-83fa-bab8db4ce5f5.png) ### ❓ Alternatives Have at least basic information such as response time, average response time, uptime ### 📝 Additional Context Like UptimeRobot :)
Author
Owner

@ryan77627 commented on GitHub (Apr 12, 2022):

I'd love it if when configuring whether they'd show, we could control each item individually (for example, hide SSL Expiration if we'd like)

@ryan77627 commented on GitHub (Apr 12, 2022): I'd love it if when configuring whether they'd show, we could control each item individually (for example, hide SSL Expiration if we'd like)
Author
Owner

@mhkarimi1383 commented on GitHub (Apr 12, 2022):

It will be pretty good. since we need to use Grafana and Prometheus always for checking out details (as a non-admin user)

@mhkarimi1383 commented on GitHub (Apr 12, 2022): It will be pretty good. since we need to use Grafana and Prometheus always for checking out details (as a non-admin user)
Author
Owner

@mhkarimi1383 commented on GitHub (Apr 12, 2022):

Also I need overall uptime in on top of that (with a tiny time selector)

@mhkarimi1383 commented on GitHub (Apr 12, 2022): Also I need overall uptime in on top of that (with a tiny time selector)
Author
Owner

@Bobby99as commented on GitHub (Apr 15, 2022):

That would be lovely if we could be able to do this

@Bobby99as commented on GitHub (Apr 15, 2022): That would be lovely if we could be able to do this
Author
Owner

@lorenzodonini commented on GitHub (Apr 25, 2022):

Not sure if this was mentioned in another issue already, but it would also be very nice to see a list of the recent events when displaying the details of an entry in the status page.

By events I mean status changes, e.g. a site was down for 5 minutes. The event information could contain the status code and/or a detailed message that came with it.

@lorenzodonini commented on GitHub (Apr 25, 2022): Not sure if this was mentioned in another issue already, but it would also be very nice to see a list of the recent events when displaying the details of an entry in the status page. By events I mean status changes, e.g. a site was down for 5 minutes. The event information could contain the status code and/or a detailed message that came with it.
Author
Owner

@karelkryda commented on GitHub (May 25, 2022):

Mby I can try to look into it and make PR

@karelkryda commented on GitHub (May 25, 2022): Mby I can try to look into it and make PR
Author
Owner

@dorianborovina commented on GitHub (May 31, 2022):

This would be great!! +1 for the idea!

@dorianborovina commented on GitHub (May 31, 2022): This would be great!! +1 for the idea!
Author
Owner

@J4mez commented on GitHub (Jun 15, 2022):

Also some kind of Information why the downtime happened would be great (user generated and/or generic error messages)

@J4mez commented on GitHub (Jun 15, 2022): Also some kind of Information why the downtime happened would be great (user generated and/or generic error messages)
Author
Owner

@rihards-simanovics commented on GitHub (Jul 2, 2022):

hey, sorry, don't mean to be a party pooper but have anyone thought of security implications? This graph is a very handy thing but when it comes to DDOS attacks it's also very handy to figure out what services are hosted on the same server and how many nodes are required to flood the server.

I think that for this to be implemented a toggle switch is required for those who are cautious of such things.

@rihards-simanovics commented on GitHub (Jul 2, 2022): hey, sorry, don't mean to be a party pooper but have anyone thought of security implications? This graph is a very handy thing but when it comes to DDOS attacks it's also very handy to figure out what services are hosted on the same server and how many nodes are required to flood the server. I think that for this to be implemented a toggle switch is required for those who are cautious of such things.
Author
Owner

@Computroniks commented on GitHub (Jul 3, 2022):

I think that for this to be implemented a toggle switch is required for those who are cautious of such things.

This would definitely be needed for this, also perhaps on a per monitor / status page basis not just as a global setting. Perhaps even giving users the option to decide on which stats to show e.g only show average ping not current ping.

@Computroniks commented on GitHub (Jul 3, 2022): > I think that for this to be implemented a toggle switch is required for those who are cautious of such things. This would definitely be needed for this, also perhaps on a per monitor / status page basis not just as a global setting. Perhaps even giving users the option to decide on which stats to show e.g only show average ping not current ping.
Author
Owner

@eduard-grosu commented on GitHub (Jul 18, 2022):

+1 for the idea, looking forward to see this in a stable build

@eduard-grosu commented on GitHub (Jul 18, 2022): +1 for the idea, looking forward to see this in a stable build
Author
Owner

@lamanrasmi commented on GitHub (Jan 6, 2023):

the current public page only showing the last 24hrs which will mostly on 100%. logically people would want to see the average uptime for at least 1 month (or selectable range) without being logged in.

@lamanrasmi commented on GitHub (Jan 6, 2023): the current public page only showing the last 24hrs which will mostly on 100%. logically people would want to see the average uptime for at least 1 month (or selectable range) without being logged in.
Author
Owner

@Bobby99as commented on GitHub (Jan 6, 2023):

I think this would be quite useful if it was implemented. Would be way more useful than having to pay for a service that does the same thing

@Bobby99as commented on GitHub (Jan 6, 2023): I think this would be quite useful if it was implemented. Would be way more useful than having to pay for a service that does the same thing
Author
Owner

@WORMSTweaker commented on GitHub (Jan 20, 2023):

Such a feature would be nice to show stats in public, but still be toggle-able for people that care about privacy and don't want too much data being leaked.

@WORMSTweaker commented on GitHub (Jan 20, 2023): Such a feature would be nice to show stats in public, but still be toggle-able for people that care about privacy and don't want too much data being leaked.
Author
Owner

@mhkarimi1383 commented on GitHub (Jan 20, 2023):

We need this since we would rather not disable auth or give users our admin access

@mhkarimi1383 commented on GitHub (Jan 20, 2023): We need this since we would rather not disable auth or give users our admin access
Author
Owner

@x3rt commented on GitHub (Apr 4, 2023):

The lack of public graphs is the only thing keeping us from switching over from statping at the moment. (Alongside the public chart not meaning anything [no time or date associated with them])

@x3rt commented on GitHub (Apr 4, 2023): The lack of public graphs is the only thing keeping us from switching over from statping at the moment. (Alongside the public chart not meaning anything [no time or date associated with them])
Sign in to join this conversation.
No milestone
No project
No assignees
1 participant
Notifications
Due date
The due date is invalid or out of range. Please use the format "yyyy-mm-dd".

No due date set.

Dependencies

No dependencies set.

Reference
starred/uptime-kuma#975
No description provided.